Pada instalasi ini saya menunjukan cara installasi pada Cent OS versi 9, jika ingin menginstall cockpit untuk linux distro lain maka kunjungi website official cockpit https://cockpit-project.org/
sudo yum install cockpit
sudo systemctl enable --now cockpit.socket
sudo firewall-cmd --permanent --zone=public --add-service=cockpit
sudo firewall-cmd --reload
Create User
Sebelum kita mengakses ke dalam dashboard ,dianjurkan kita membuat user biasa untuk mengakses dashboard
sudo su
sudo adduser -m kevin
sudo passwd kevin
#memberi user ke akses root
sudo usermod -aG wheel kevin
Cockpit Dashboard
Berikut merupakan tampilan cockpit dashboard setelah instalasi, untuk masuk kedalam halaman dashboad pastikan kita login menggunakan user and password yang sudah kita buat

Pada tampilan overview kita bisa melihat beberapa tab diantaranya health yang menunjukan status system , login history user berdasar ip dan waktu, usage metrics untuk melihat grafik log, system information mengenai hardware yg digunakan dan configuration system yan terdiri dari informasi nama hostname etc

jika ingin melihat menampilakan logs sistem (dari journal), yang berisi pesan error, peringatan, dan notifikasi penting lainnya kita bisa memfilter berdasarkan rentang waktu, priority dan identifier . Hal ini sangat membantu dalam melakukan troubleshooting dan memantau kejadian penting pada server.

Pada Menu Storage , menampilkan grafik aktivitas I/O pada disk, Menunjukkan list filesystem dan partisi pada server serta menyediakan opsi untuk mengelola volume, RAID, atau mount point seperti NFS storage
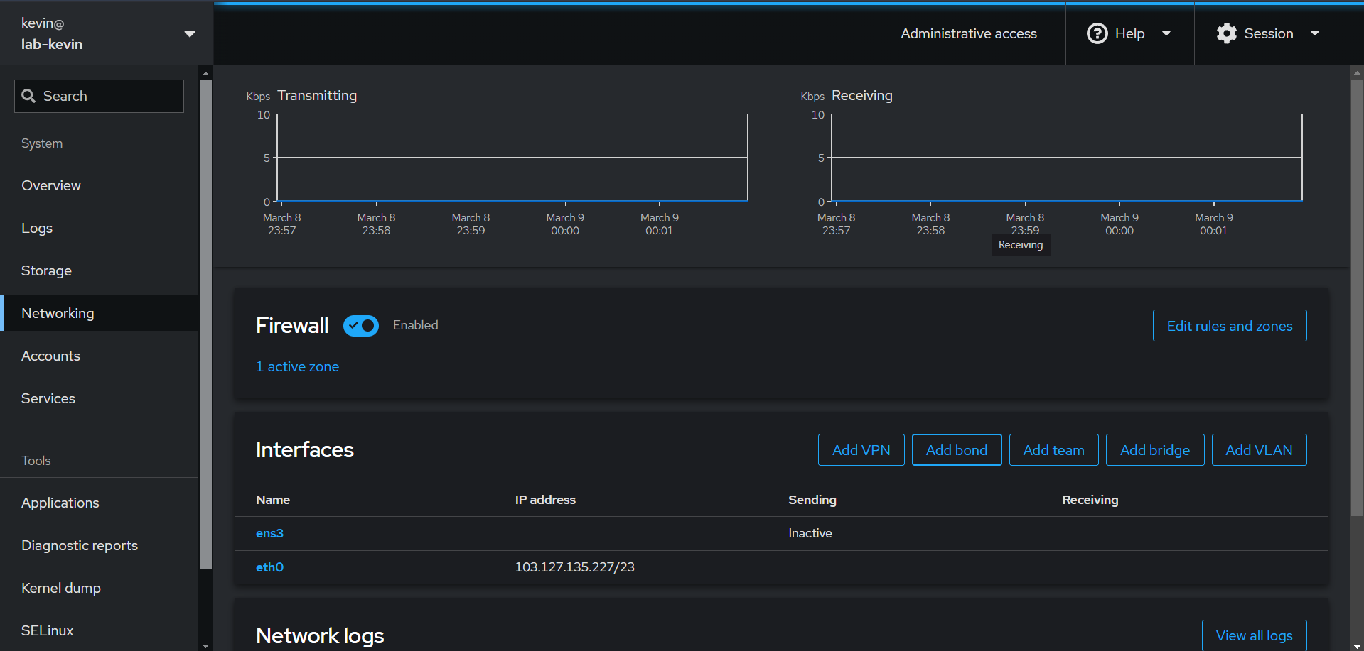
Pada Menu Networking untuk mengelola jaringan , Pada menu ini ditampilkan list network interface ens3 dan eth0 yang saya punya, beserta statistik trafik (data transmitting dan receiving) dan network logs serta dapat memberi opsi untuk mengonfigurasi firewall rule dan tambahan setting networking seperti VPN, bonding, team, VLAN, atau bridging.
Pada Account page berguna untuk mengelola user pada server kita

Pada halaman service, menampilkan dan mengelola layanan (services) yang berjalan pada sistem yang menunjukan status masing-masing layanan (Enabled, Disabled , atau error)
